One platform for server, network, uptime and cron monitoring.

Stop running Prometheus, UptimeRobot and healthchecks.io side by side. Monitor Linux and Windows servers, switches, routers, websites and scheduled jobs from one dashboard, with an open-source agent and pricing that does not require a sales call.

★★★★★ Trusted by engineers and MSPs in 30+ countries
Start 14-day free trial

No credit card · Live in 2 minutes · Install the agent from your setup wizard

Fivenines dashboard showing server metrics, uptime checks and infrastructure overview
Response
12ms
Monitors
47 active
Uptime
99.99%

Trusted by

Southeast Networks Hosting.com.tr Fastpanda Axushost Delux Host C-Servers BRNB Hostoy Baskaisler Habangnet ImgFi RemoveMyLeak Gifyu MyFT Cloud Vingo Host RDP Cheap
Solutions

Built for the way your team works

Client infrastructure, hosting fleets, SaaS production or your own servers: Fivenines fits the workflow without forcing an enterprise rollout.

For DevOps, SRE and sysadmins

Infrastructure monitoring for teams that need server metrics, uptime checks and alerts without running Prometheus, Grafana and Alertmanager themselves.

  • Replace three self-managed tools with one monitoring platform.
  • Keep server monitoring, uptime checks and cron job monitoring in one place.
  • Start with the live demo or create a trial without a credit card.
See DevOps solution →
For DevOps, SRE and sysadmins product view

For MSPs

Monitor client servers, network devices and websites from one dashboard. Use client groups, white-label status pages and billing exports without enterprise pricing.

  • Group infrastructure by client.
  • Publish white-label status pages.
  • Export usage data when monitoring becomes a managed service line.
See MSP solution →
For MSPs product view

For hosting providers

Monitor bare-metal, VPS and container fleets with the open-source agent, SNMP network checks, REST API provisioning and status pages for customers.

  • Roll out agent-based server monitoring across fleets.
  • Track network devices through SNMP.
  • Use the REST API and Terraform provider for provisioning workflows.
See hosting solution →
For hosting providers product view

For solo operators

Run 5 or 50 servers without buying an enterprise tool. Start with the €9 plan, get alerts in the channels you already watch, and scale when the fleet grows.

  • Use transparent pricing from €9/month.
  • Get alerts in Slack, Telegram, Discord, Pushover, Email or webhooks.
  • Keep cron jobs, uptime checks and server metrics together.
See solo solution →
For solo operators product view
Southeast Networks

From Zabbix to Fivenines in an afternoon

Fivenines was up on 100+ of our servers in 40 minutes. During a recent service disruption it was the only platform that actually pointed us to the root cause. We're now at 300+ servers monitored, and we use Fivenines as part of our sales pitch with new clients.

— Daniel Preni, Systems Engineer at Southeast Networks

40 min
to deploy
100+
servers first rollout
300+
instances now monitored
Read the full case study →
Platform

Everything you need to monitor infrastructure

Server metrics, uptime checks, cron jobs, network devices and automation. All in one place.

01 / Server Monitoring

Server Monitoring

Server metrics via the open-source agent on Linux and Windows. Default collection is 60 seconds, with custom intervals down to 5 seconds when needed.

Server Monitoring dashboard

02 / Uptime & Status

Uptime & Status

HTTPS, TCP, ICMP and DNS checks from multiple regions, with confirmation before noisy alerts reach your team.

Uptime & Status dashboard

03 / Automation & Scheduling

Automation & Scheduling

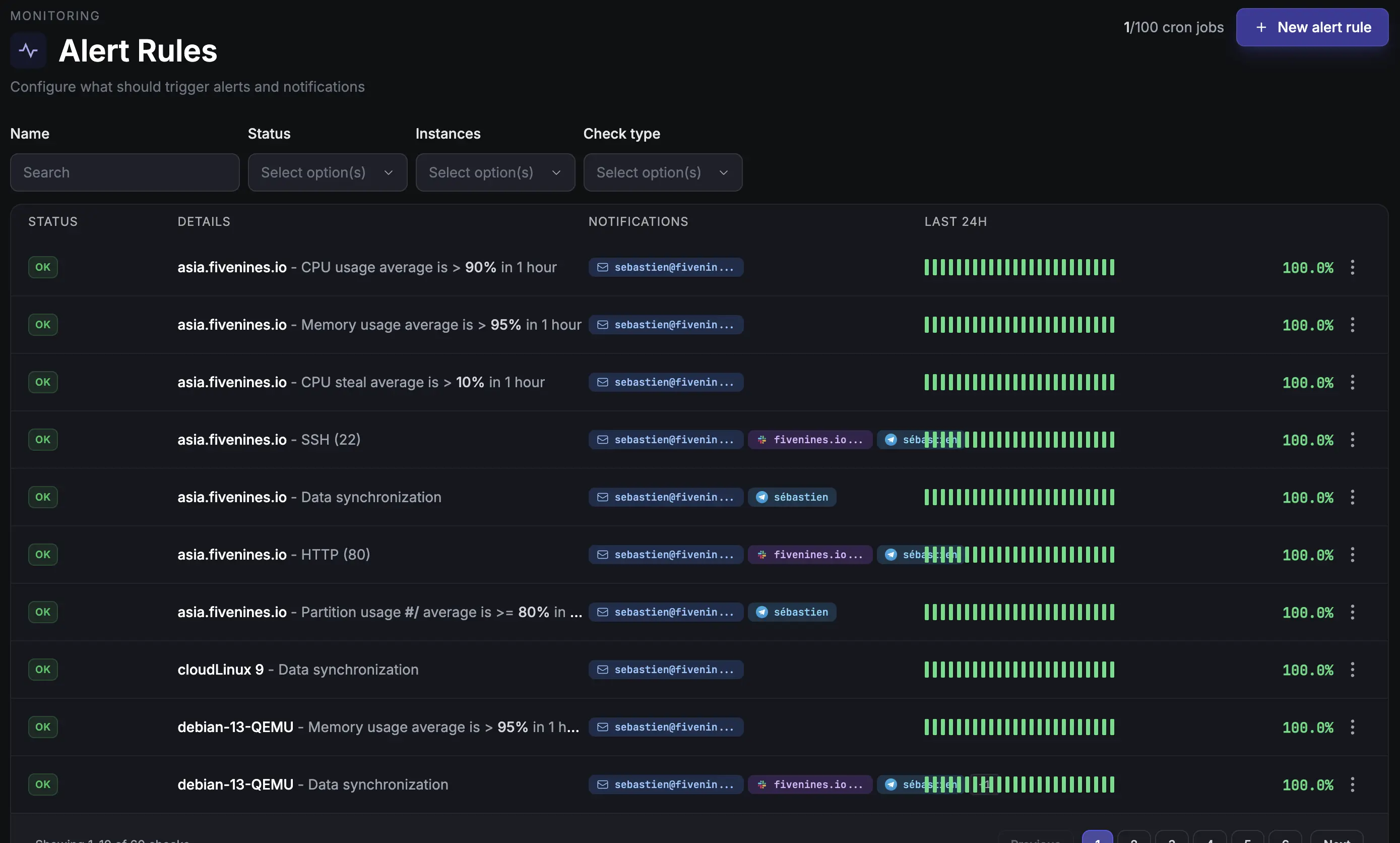
Cron job monitoring plus workflow automation for routing, retries, delays and escalations.

Automation & Scheduling dashboard

04 / Network

Network

SNMP monitoring for switches, routers and firewalls. Add devices explicitly and keep network health next to server health.

Network dashboard

GET /api/v1/monitors

{

"status": "ok",

"managed_by": "terraform",

"alerts": ["slack", "webhook"]

}

See all features →

Live in 3 steps. Under 10 minutes.

1

✓ trial created

✓ deploy agent on your instances

Create the account

The setup wizard generates the install instructions for your organization.

2

workflow.trigger = cpu_high

notify.slack('#ops')

Configure alerts and workflows

Set thresholds, build workflows, and route alerts to Slack, Telegram, Discord, Teams, SMS or webhooks.

3

CPU 95% on web-01

confirmed from 3 regions

Get alerted in seconds, not minutes

When something breaks, Fivenines confirms it, routes it and gives your team the context to act.

Agent security

Know what you are installing before you install it.

The Fivenines agent is open source and uses an outbound HTTPS push model. It collects infrastructure telemetry; it does not give Fivenines a shell, an inbound port, or a remote command channel on your servers.

User-level install available · Optional modules are explicit

01

Open source

The agent source is public, so engineers can inspect what runs before rolling it out.

02

Outbound only

The agent pushes metrics to Fivenines over HTTPS. Your host does not need to expose an agent port to the internet.

03

No remote control path

The dashboard cannot SSH into your server or execute arbitrary commands through the agent.

04

Explicit permissions

Base metrics work with normal local reads. Docker, Proxmox, PostgreSQL, SMART, RAID and similar modules are enabled intentionally with scoped access.

Typical data sent

CPU, memory, swap and load Disk I/O, partitions and mountpoints Network counters and interfaces Top process names by resource use OS, kernel and agent version Optional package names and versions Optional Docker, Proxmox, SNMP and database stats

Compare

Fivenines vs Datadog, Better Stack and UptimeRobot

Most teams shopping for infrastructure monitoring already use Prometheus, Datadog or UptimeRobot. Here is the practical difference: breadth, openness, setup time and price.

Capability Fivenines Datadog Better Stack UptimeRobot
Server metrics Open-source agent Agent-based Limited No
SNMP network monitoring Included Paid add-on No No
Uptime and SSL checks Included Add-on Included Included
Cron job monitoring Included Add-on Included Limited
Open-source agent Yes No No No
Terraform provider Yes Yes No No
Transparent pricing From €9/mo Per-host and per-feature From $24/mo Free / paid plans
Time to first server About 2 minutes 30+ minutes 15+ minutes Uptime only

What engineers, MSPs and operators say

View on Trustpilot →

Fivenines has been completely reliable...

Fivenines has been completely reliable and the service continues adding features at a fast clip. My subscription just keeps gaining value, which is a great thing!

M

Mike Horgan

United States · May 1, 2026

View on Trustpilot →

Been with the service from ground...

Been with the service from ground floor; the dev is really nice and insanely effective - more than once I've been reporting bugs and assisting with testing while things were being fixed LIVE! It's obvious that he has aspirations and he's been delivering over expectations constantly. The actual product works perfectly along the other monitoring solutions I'm using (currently Hetrixtools and Komari) and for those who are more wary of unknown code running on their prods the code is available via Git. Nothing but recommendations from me!

Z

ZalnT

Sweden · Apr 14, 2026

View on Trustpilot →

We have been very happy with Fivenines

The interface is clear and setup was straightforward. Support has been responsive, and alerts arrive promptly when issues arise, enabling quick incident response. Reliability at fair pricing.

P

Philipp

Germany · Jan 2026

View on Trustpilot →

Finally Found a Versatile Server Monitoring at a Sensible Price

After years searching for adequate monitoring tools, Fivenines stands out with its balanced feature set, clean design, reasonable pricing, and genuinely helpful customer support.

T

T George

Netherlands · Aug 2025

View on Trustpilot →

One of the best server monitoring tools I've used

The tool is continuously improving with dedicated developer support. They're responsive to user feedback and I've successfully deployed it as a replacement for our hosting provider's monitoring.

A

Ahmed

Egypt · Aug 2025

View on Trustpilot →

Finally an affordable and pleasant server monitoring tool!

After several competitors closed or declined, Fivenines emerged as the perfect alternative. Easy installation, fast performance with historical charts. Exactly what I was looking for.

A

Adrien

France · Sep 2025

View on Trustpilot →

I have been using Fivenines practically since the beginning

The platform has evolved rapidly with attractive pricing and responsive creator support. It's become a solid alternative to larger competitors for our infrastructure monitoring needs.

L

Lee

Poland · Jan 2026

View on Trustpilot →

Great tool with responsive development

Fivenines has become an essential part of our infrastructure monitoring. The clean interface and reliable alerts make it easy to stay on top of server health.

D

Dmitriy

Russia · Aug 2025

View on Trustpilot →
Sébastien Puyet

A note from Sébastien, founder of Fivenines

Built by engineers. Run by a small team.

I started Fivenines because every monitoring tool I tried either took too long to set up or cost more per month than the infrastructure it watched.

The agent is open-source because I do not want anything I would not audit myself running on my servers. The pricing is published because I hate request-a-quote pricing. If you have a question about your setup, email me. I read every one.

sebastien@fivenines.io →

Open-source agent

View on GitHub →

Terraform provider

Define as code →

Public REST API

See docs →

Hosted in EU

GDPR-aware

Pricing

Transparent pricing. No sales calls.

Start with a 14-day Pro trial. Pick a plan when you're ready. Switch or cancel anytime. Prices exclude VAT where applicable.

Starter

For homelabs and solo operators

€9 /month
Start free trial
  • 15 monitors
  • 3 team members
  • Telegram & Discord alerts
  • 6 months data retention
Most Popular

Pro

For growing teams and small MSPs

€27 /month
Start free trial
  • 50 monitors
  • 10 team members
  • Slack & Teams alerts
  • 12 months data retention
  • White-label status pages
  • Security vulnerability scanning

Business

For larger teams and MSPs

€49 /month
Start free trial
  • 100 monitors
  • 25 team members
  • SMS & webhook alerts
  • 24 months data retention
  • White-label status pages
  • Security vulnerability scanning
  • SAML SSO

Enterprise

For NOC teams, compliance requirements and large fleets

Custom
Talk to us
  • 300+ monitors, 50+ team members
  • Everything in Business
  • Custom check intervals down to 5 seconds
  • Dedicated support contact
  • Custom SLA and onboarding
See full feature comparison ↓
Monitors 15 50 100 300+
Team members 3 10 25 50+
White-label status pages - Yes Yes Yes
Security scanning - Yes Yes Yes
SAML SSO - - Yes Yes

All paid plans include a 14-day free trial. No credit card required. Prices shown are for 60-second check intervals; custom intervals down to 5 seconds are available.

Frequently asked questions

Setup & onboarding

How long does it take to set up Fivenines? +
Setup takes about 2 minutes per server. Create your account, then install the open-source agent from the setup wizard. Metrics start appearing in your dashboard within 60 seconds by default. Uptime checks and SNMP network devices each take another minute or two to add.
What operating systems does Fivenines support? +
Fivenines supports Windows Server alongside mainstream Linux distributions including Ubuntu, Debian, Rocky Linux, AlmaLinux, Arch Linux, CloudLinux and CentOS.
Is the Fivenines agent really open-source? +
Yes. The agent lives at github.com/Five-Nines-io/fivenines_agent. You can audit it, contribute improvements, or fork it for custom builds.

Compare & alternatives

How is Fivenines different from Prometheus and Grafana? +
Prometheus and Grafana are strong tools, but they require scrape configs, dashboards, storage retention, alert rules and ongoing maintenance. Fivenines is managed infrastructure monitoring: install the agent, add monitors, and get useful alerts on day one.
How is Fivenines different from Datadog? +
Datadog is built for large enterprises with observability budgets. Fivenines focuses on the core monitoring platform small and mid-sized teams need: server monitoring, uptime monitoring, network monitoring, cron job monitoring, workflows and status pages at a self-serve price.
Can I self-host Fivenines? +
The agent is open-source. The dashboard, storage and alerting backend are SaaS-only today. If self-hosting the full control plane is a hard requirement, Prometheus, Grafana, Zabbix or Netdata are better fits.

Integrations & alerts

What alert channels does Fivenines support? +
Alerts ship via Email, Slack, Microsoft Teams, Telegram, Discord, Pushover, SMS and webhooks depending on plan. Workflows route different alerts to different channels.
What about false alerts at 3 AM? +
Fivenines confirms failures across regions before paging you for uptime incidents. Workflows let you add rechecks, delays, mute windows and escalation paths so alerts reach the right channel.
Does Fivenines have an API and Terraform provider? +
Yes. The public REST API manages hosts, uptime monitors, network devices, workflows, incidents and integrations. The Terraform provider lets you version monitoring with the rest of your infrastructure.

Pricing & trial

Is there a free trial? +
Yes. Every signup gets a 14-day trial with no credit card required.
What happens at the end of the 14-day trial? +
There is no surprise charge because no credit card is required. Pick a paid plan during or after the trial to keep monitoring active.

Hosting & data

Where is Fivenines hosted? +
Fivenines is hosted in the European Union with GDPR-aware data handling. The company is based in Montpellier, France.
Does Fivenines monitor website uptime? +
Yes. Fivenines runs HTTPS, TCP, ICMP and DNS uptime checks from multiple regions. It tracks response time, availability and SSL certificate expiry, and can publish public status pages for users.

Start monitoring in 2 minutes

Free for 14 days. No credit card. Cancel anytime. Or skip signup and explore the live demo with real data.

Made in Montpellier · Open-source agent · Trusted by engineers and MSPs in 30+ countries